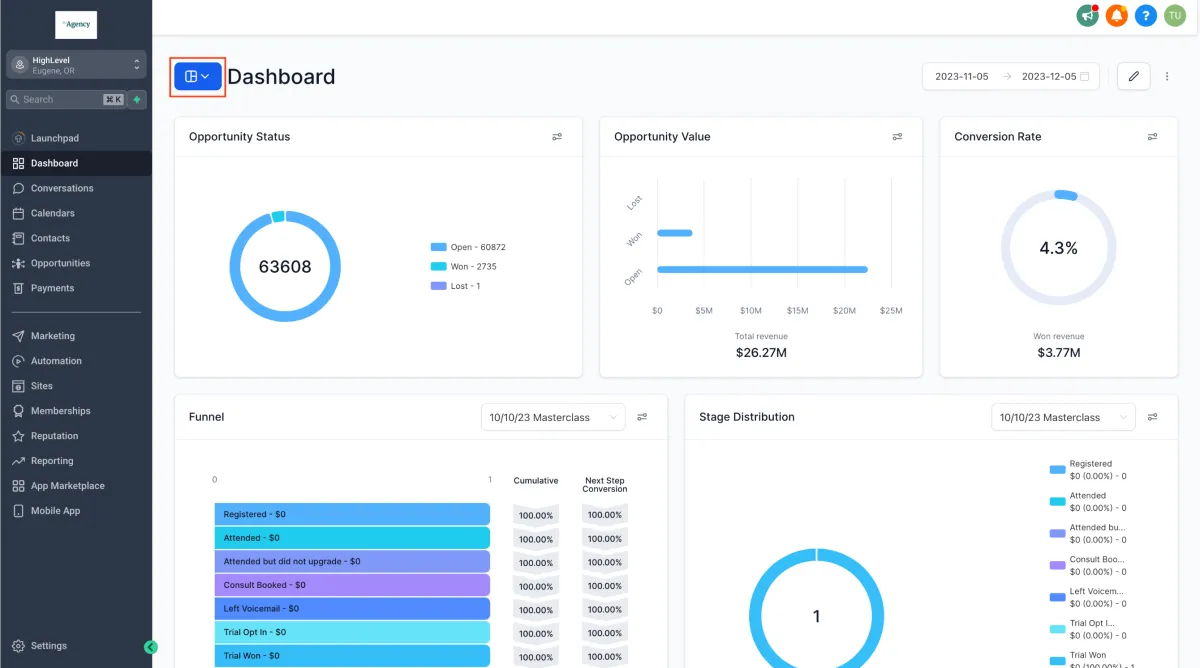
Passen Sie Ihr Berichtserlebnis mühelos an, indem Sie mehrere Dashboards erstellen und verwalten, die Ihren individuellen Anforderungen und Erkenntnissen gerecht werden. Optimieren Sie Ihre Datenvisualisierung, indem Sie verwandte Widgets in einer einheitlichen Ansicht organisieren, dank unserer Dashboard-Funktion.
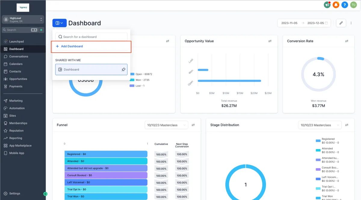
Klicken Sie auf die blaue Navigations-Schaltfläche des Dashboards, die sich auf der linken Seite Ihres Bildschirms befindet.


Geben Sie Ihrem Dashboard einen klaren und aussagekräftigen Titel, der mit seinem Berichtszweck übereinstimmt.

Richten Sie Berechtigungen für Ihr Dashboard nach Ihren Vorlieben ein. Wählen Sie zwischen der privaten Nutzung oder der Freigabe für Ihr gesamtes Team.
Klicken Sie auf "Widget hinzufügen" oder erkunden Sie vorgeschlagene Widgets, um mit Ihrem Dashboard-Reporting zu beginnen. Erfahren Sie hier mehr über das Hinzufügen benutzerdefinierter Widgets.

Sie fragen sich, welcher Plan die anpassbaren mehreren Dashboards freischaltet?Es ist derzeit exklusiv für den $497 Plan und höher verfügbar. Wenn Sie den $97 oder $297 Plan nutzen, empfehlen wir Ihnen, aufzusteigen, um dieses Feature freizuschalten.