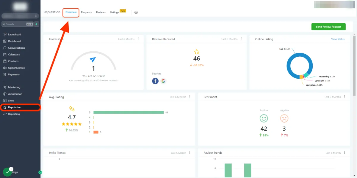
In diesem Artikel werden wir das Reputation-Übersichts-Dashboard durchgehen und jede Sektion erklären und was sie erreicht. Dieses kann im Unterkonto unter Reputation > Übersicht gefunden werden.

Sie können einen bestimmten Zeitraum filtern, indem Sie auf die 3 Punkte innerhalb jeder Sektion klicken.

Die "Einladungsziele" sind vordefinierte schrittweise Beträge (nicht bearbeitbar) und werden erhöht, sobald jedes Ziel erreicht ist.
Die Anzahl der erhaltenen Bewertungen basiert auf dem ausgewählten Zeitfilter. Das System zieht neue und alte Bewertungen von Google und Facebook heran. Die Quellen sind unten links in diesem Kachelbereich aufgeführt.

Um Bewertungen für Google oder Facebook abzurufen, stellen Sie sicher, dass Sie jeden Kanal in den Unterkontoeinstellungen > Integrationen integriert haben.
Wenn Yext aktiviert ist und der Standort abonniert ist, wird im Abschnitt "Online-Listings" eine Übersicht Ihrer Einträge angezeigt. Für weitere Informationen klicken Sie auf den Text "Status anzeigen", der sich in der oberen rechten Ecke befindet.

Um Ihre Unterkunftslisten zu verwalten, klicken Sie bitte auf die Schaltfläche "Unterkunftslisten verwalten".

Dies ist die Gesamtanzahl der Bewertungen, geteilt durch die Gesamtanzahl der Sterne, die innerhalb des angegebenen Zeitfilters vergeben wurden.

Dies ist eine großartige Möglichkeit, um herauszufinden, wie die Menschen Ihr Unternehmen oder Ihren Service empfinden. Die Stimmung wird mithilfe von Googles KI abgeleitet, um anhand von Bewertungen auf Facebook und Google entweder positiv oder negativ zu bestimmen.

Die Gesamtzahl der angeforderten ausgehenden Bewertungen durch das Unterkonto über SMS und E-Mail-Kanäle innerhalb des angegebenen Zeitrahmens.

Visuelle Balkengrafik der monatlich erhaltenen Bewertungen durch das System.

Dies umfasst an wen die Einladung gesendet wurde, welcher Kanal verwendet wurde (SMS/E-Mail) und das Datum, an dem sie gesendet wurde.

Dieser Abschnitt enthält die aktuellsten Bewertungen des Unternehmens, den Kontakt, der Facebook und Google verlassen hat.
